¥10.00
推荐等级:A.适用于线性电路
B.体现为可加性
C.体现为齐次性
D.以上说法均错误
开始考试练习点击查看答案A.当一个理想电压源与一个实际电压源相并联,可等效为实际电压源,
B.当一个理想电压源与一个实际电流源格并联,可等效为理想电压源
C.当一个理想电流源与一个实际电压源相串联。可等效为实际电压源
D.当一个理想电流源与一个实际电流源相电联,可等效为实际电流源电导和电流源串联
开始考试练习点击查看答案A.诺顿定理适用线性电路
B.-含源线性单口端网络N,对外电路来说,可以用一个电压源和电阻的串联组台来等效置换
C.应用诺顿定理时,要考虑负载性质
D.叠加定理中,原电路的响应为相应分电路中分响应的和
开始考试练习点击查看答案如图所示电路,已知Us=1V,Is=1A时,Uo=0V;Us=10V,Is=0A时,Uo=1V;则Us=0V,Is=10A时,Uo不可能为()
A.-2
B.-1
C.0
D.1
开始考试练习点击查看答案A.在画戴维南等效电路时,等效电压源的极性,应与开路电压相一致
B.求戴维南等效电路,对负载性质没有限定
C.一含源线性单口端网络N,对外电路来说可以用个电压源和电阻的事联组合来等效置换,此电压源的电压等于端口的开路电压
D.一含源线性单口端网络N,对外电路来说可以用一个电压源和电阻的串联组合来等效置换,电阻等于该单口网络的全部独立电源置零后的输入电阻
开始考试练习点击查看答案A.只适用于线性电路中求电压、电流,不适用于求功率
B.委加定理不适用非线性电路
C.某个独立电源单独作用时,其余独立电源全为零值
D.叠加定理时,受控源不可以单独作用,当每个独立源作用时均予以保留并随控制量作相应变化
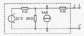
开始考试练习点击查看答案A.3A
B.4A
C.5A
D.6A
开始考试练习点击查看答案A.叠加定理只适用于线性的电阻电路,不适用于线性正弦稳态交流电路
B.受控源不能像独立源那样计算其响应,而应像电路中电阻那样保留在各个分电路中
C.叠加定理仅适用于同频激励作用于线性电路的情况
D.看加定理仅适用于计算线性电路的电流和电压
开始考试练习点击查看答案A.若一端口网络的等效电阻Req=0,该端口网络只有戴维宁等效电路,无诺顿等效电路
B.若一端口网络的等效电阻Req=∞,该端口网络只有诺领等效电路,无戴维宁等效电路
C.若一端口网络的等效电阻Req=∞,该一端口网络只有戴维宁等效电路,无诺顿等效电路
D.若一端口网络的等效电阻Req=0,该一端口网络只有诺顿等效电路,无戴维宁等效电路
开始考试练习点击查看答案A.正确
B.错误
开始考试练习点击查看答案国家电网考试专科高电压:高电压下气体、液体固体放电原理2
类别:高电压技术国家电网考试专科高电压:电气设备绝缘试验2
类别:高电压技术国家电网考试专科高电压:电介质的极化、电导和损耗
类别:高电压技术国家电网考试专科高电压:气体放电过程及其击穿特性
类别:高电压技术国家电网考试专科高电压:固体、液体和组合绝缘的击穿特性
类别:高电压技术国家电网考试专科高电压:电气设备的绝缘试验
类别:高电压技术国家电网考试专科高电压:线路和绕组中的波过程
类别:高电压技术国家电网考试专科高电压:雷电及防雷装置
类别:高电压技术国家电网考试专科高电压:电力系统的防雷保护
类别:高电压技术国家电网考试专科高电压:电力系统内部过电压
类别:高电压技术长理培训客户端 资讯,试题,视频一手掌握
去 App Store 免费下载 iOS 客户端