¥10.00
推荐等级:A.该电路独立的KCL方程为4个
B.该电路独立的KVL方程为2个
C.该电路的图是连通图,它的一个树具有3个树支,3个连支
D.利用回路电流法求解该电路,需要列出4个独立回路电流方程
开始考试练习点击查看答案图示电路中网孔1的网孔电流方程为()。
A.-3
=5
B.11+3
=5
C.11+3
=-5
D.11-3
=-5
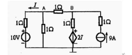
结点电压法对B结点列写电压方程应该是()。
A.
B.
C.
D.
如图所示电路,该电路有()个结点.()个网孔.()个回路。
A.334
B.634
C.633
D.336
开始考试练习点击查看答案求图示电路中的电压U=()V。
A.10
B.2
C.30
D.20
开始考试练习点击查看答案图所示电路中,已知=10Ω,
=5Ω,a,b两端的等效电阻R为()
A.5Ω
B.6Ω
C.20/3Ω
D.40/3Ω
开始考试练习点击查看答案A.2.5Ω
B.3Ω
C.1.5Ω
D.2Ω
开始考试练习点击查看答案图所示电路中,已知=
=20Ω,a,b两端的等效电阻R为()。
A.4Ω
B.5Ω
C.10Ω
D.20Ω
开始考试练习点击查看答案图所示电路中,已知=20Ω,
=5Ω,a,b两端的等效电阻R为()。
A.4Ω
B.15Ω
C.20Ω
D.25Ω
开始考试练习点击查看答案A.8Ω
B.13Ω
C.3Ω
D.不能简单等效
开始考试练习点击查看答案国家电网考试专科高电压:高电压下气体、液体固体放电原理2
类别:高电压技术国家电网考试专科高电压:电气设备绝缘试验2
类别:高电压技术国家电网考试专科高电压:电介质的极化、电导和损耗
类别:高电压技术国家电网考试专科高电压:气体放电过程及其击穿特性
类别:高电压技术国家电网考试专科高电压:固体、液体和组合绝缘的击穿特性
类别:高电压技术国家电网考试专科高电压:电气设备的绝缘试验
类别:高电压技术国家电网考试专科高电压:线路和绕组中的波过程
类别:高电压技术国家电网考试专科高电压:雷电及防雷装置
类别:高电压技术国家电网考试专科高电压:电力系统的防雷保护
类别:高电压技术国家电网考试专科高电压:电力系统内部过电压
类别:高电压技术长理培训客户端 资讯,试题,视频一手掌握
去 App Store 免费下载 iOS 客户端