¥10.00
推荐等级:A.U=25+I
B.U=-25+I
C.U=25-1
D.U=-25-I
开始考试练习点击查看答案A.2SW的白炽灯较亮
B.40W的白炽灯较亮
C.二灯同样亮
D.无法确定哪个灯亮
开始考试练习点击查看答案A.-11
B.11
C.-12
D.12
开始考试练习点击查看答案A.理想电压源
B.理想电流源
C.实际电压源
D.实际电流源
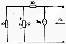
开始考试练习点击查看答案A.A.1
B.5
C.1.7
D.3.4
开始考试练习点击查看答案A.2
B.3
C.4
D.5
开始考试练习点击查看答案A.1
B.-1
C.3
D.-3
开始考试练习点击查看答案A.变大
B.变小
C.不变
D.无法判断
开始考试练习点击查看答案A.3
B.5
C.6
D.9
开始考试练习点击查看答案长理培训客户端 资讯,试题,视频一手掌握
去 App Store 免费下载 iOS 客户端