¥10.00
推荐等级:A.理想电压源
B.理想电流源
C.理想电压源与电阻串联
D.理想电流源与电阻并联
开始考试练习点击查看答案A.1
B.-1A
C.2A
D.-2A
开始考试练习点击查看答案A.-1+
B.-1-
C.1+
D.1-2
开始考试练习点击查看答案A.理想电压源
B.理想电流源
C.实际电压源
D.实际电流源
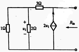
开始考试练习点击查看答案A.3Ω
B.6Ω
C.5Ω
D.-3Ω
开始考试练习点击查看答案A.2V
B.1V
C.4V
D.3V
开始考试练习点击查看答案A.-11
B.11
C.-12
D.12
开始考试练习点击查看答案A.200Ω
B.-200Ω
C.±200Ω
D.0
开始考试练习点击查看答案A.b端的等效电阻Rs在开关K打开与闭合时分别为( )。A.2.5,2.5
B.2.5,5
C.5,2.5
D.5,5
开始考试练习点击查看答案A.
B.3
C.
D.
长理培训客户端 资讯,试题,视频一手掌握
去 App Store 免费下载 iOS 客户端