¥10.00
推荐等级:A.2W
B.3W
C.4W
D.5W
开始考试练习点击查看答案A.电容、电阻
B.电感、电阻
C.电压源、电阻
D.电流源电阻
开始考试练习点击查看答案A.开路
B.短路
C.不变以有
D.均可
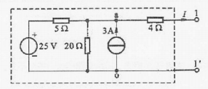
开始考试练习点击查看答案A.15V,5Ω
B.5V,5Ω
C.3V,5Ω
D.10V,5Ω
开始考试练习点击查看答案A.1A,S
B.1A,S
C.2A,S
D.2A,S
A.1Ω
B.3Ω
C.5Ω
D.7Ω
开始考试练习点击查看答案A.4A
B.6A
C.8A
D.8.4A
开始考试练习点击查看答案A.开路
B.短路
C.不变
D.均可
开始考试练习点击查看答案A.3A
B.4A
C.5A
D.6A
开始考试练习点击查看答案A.不作用的独立电流源短路替代
B.不作用的独立电压源用开路替代
C.不作用的独立电流源用开路替代
D.不作用的独立电压源用短路替代
开始考试练习点击查看答案长理培训客户端 资讯,试题,视频一手掌握
去 App Store 免费下载 iOS 客户端