¥10.00
推荐等级:A.=10V的理想电压源
B.=5A的理想电流源与R=2Ω的电阻相并联的电路
C.=5A的理想电流源
D.=20A的理想电流源与R=2Ω的电阻相并联的电路
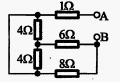
A.1
B.2
C.3
D.4
开始考试练习点击查看答案A.2.4
B.3
C.1.2
D.5
开始考试练习点击查看答案A.-11
B.11
C.-12
D.12
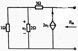
开始考试练习点击查看答案A.理想电压源
B.理想电流源
C.实际电压源
D.实际电流源
开始考试练习点击查看答案A.-1+
B.-1-
C.1+
D.1-2
开始考试练习点击查看答案A.2
B.3
C.4
D.5
开始考试练习点击查看答案A.1
B.-1
C.3
D.-3
开始考试练习点击查看答案A.3
B.5
C.6
D.9
开始考试练习点击查看答案A.0.3A
B.-0.3A
C.-0.5A
D.0.5A
开始考试练习点击查看答案第一章 电介质的电气特性与电气强度(周末班)
类别:高压课后习题第六章 电力系统故障的基本概念(周末班)
类别:电分课后习题第八章 电力系统稳定性基本概念和同步电机的机电特性(周末班
类别:电分课后习题第三章 电力系统各元件特性及数学模型(周末班)
类别:电分课后习题第一章 电力系统的基本概念(周末班)
类别:电分课后习题第七章 电力系统简单故障分析与计算(周末班)
类别:电分课后习题第五章 电力系统无功功率和电压调整 (周末班)
类别:电分课后习题第四章 电力系统有功功率和频率调整(周末班)
类别:电分课后习题第二章 电力系统各元件特性及数学模型(周末班)
类别:电分课后习题第八章 电力系统内部过电机理(周末班)
类别:高压课后习题长理培训客户端 资讯,试题,视频一手掌握
去 App Store 免费下载 iOS 客户端