¥10.00
推荐等级:A.6Ω
B.5Ω
C.3Ω
D.4Ω
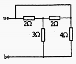
开始考试练习点击查看答案A.1Ω
B.5Ω
C.2Ω
D.3Ω
开始考试练习点击查看答案A.3Ω
B.6Ω
C.5Ω
D.-3Ω
开始考试练习点击查看答案A.2V
B.1V
C.4V
D.3V
开始考试练习点击查看答案A.3.236Ω
B.10Ω
C.5Ω
D.3Ω
开始考试练习点击查看答案A.0.5A
B.2A
C.1A
D.3A
开始考试练习点击查看答案A.1Ω
B.5Ω
C.2Ω
D.3Ω
开始考试练习点击查看答案A.0.5A
B.2A
C.1A
D.0.125A
开始考试练习点击查看答案A.2.5Ω
B.3Ω
C.1.5Ω
D.2Ω
开始考试练习点击查看答案A.8Ω
B.13Ω
C.3Ω
D.不能简单等效
开始考试练习点击查看答案第一章 电介质的电气特性与电气强度(周末班)
类别:高压课后习题第六章 电力系统故障的基本概念(周末班)
类别:电分课后习题第八章 电力系统稳定性基本概念和同步电机的机电特性(周末班
类别:电分课后习题第三章 电力系统各元件特性及数学模型(周末班)
类别:电分课后习题第一章 电力系统的基本概念(周末班)
类别:电分课后习题第七章 电力系统简单故障分析与计算(周末班)
类别:电分课后习题第五章 电力系统无功功率和电压调整 (周末班)
类别:电分课后习题第四章 电力系统有功功率和频率调整(周末班)
类别:电分课后习题第二章 电力系统各元件特性及数学模型(周末班)
类别:电分课后习题第八章 电力系统内部过电机理(周末班)
类别:高压课后习题长理培训客户端 资讯,试题,视频一手掌握
去 App Store 免费下载 iOS 客户端